Jump to content
Update to the Latest Version for Smooth VPN Performance ×

Access Denied in scan


Go to solution Solved by harlan4096,

Recommended Posts

Posted

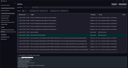
After I have run a full scan in the report it says that: 

  • C:\Users\carlo\Modelos
  • C:\Users\carlo\Documents\Minhas Imagens
  • C:\Users\carlo\Ambiente de Rede
  •  C:\Users\carlo\Ambiente de Impressão

The 5th image is from another user who had the same problem.

 

1.png

2.png

3.png

4.png

KasperskyScreen.jpg.5ebecc62be4322d66c12d6d599aa841c.jpg

Posted

version: Kaspersky Free 21.21.7.384(a)

Posted

Welcome to Kaspersky Community.

 

Checking the Reason -> Access Denied, maybe those files were just shortcuts, and were locked by Windows.

 

Because "My Files" it's actually, or should be, a folder... but Windows has some shortcuts created with the same names:

 

image.png.3c54a4fc886ca4cfb2caa85e3d902fc7.png

 

In fact, I get the same warning if I try to open manually the same file/folder/shortcut in my system.

  • Like 1
Posted
5 horas atrás, harlan4096 disse:

Welcome to Kaspersky Community.

 

Checking the Reason -> Access Denied, maybe those files were just shortcuts, and were locked by Windows.

 

Because "My Files" it's actually, or should be, a folder... but Windows has some shortcuts created with the same names:

 

image.png.3c54a4fc886ca4cfb2caa85e3d902fc7.png

 

In fact, I get the same warning if I try to open manually the same file/folder/shortcut in my system.

In my case they don't appear, I've already checked.

One of them is C:\Users\carlo\Ambiente de Impressão, when I go to that place I don't find that "folder". It is not in the documents folder.

Posted
6 horas atrás, harlan4096 disse:

Welcome to Kaspersky Community.

 

Checking the Reason -> Access Denied, maybe those files were just shortcuts, and were locked by Windows.

 

Because "My Files" it's actually, or should be, a folder... but Windows has some shortcuts created with the same names:

 

image.png.3c54a4fc886ca4cfb2caa85e3d902fc7.png

 

In fact, I get the same warning if I try to open manually the same file/folder/shortcut in my system.

In my case they don't appear, I've already checked.

One of them is C:\Users\carlo\Ambiente de Impressão, when I go to that place I don't find that "folder". It is not in the documents folder

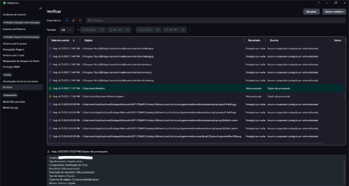
.image.png.f80158ced4f91b4996363c5f21602369.png

I ran Windows Defender focused on the Carlo folder and this was the response

Posted

I can see them since I have my Folder Windows Options changed, to see all system and hidden files and folders.

Posted
26 minutes ago, harlan4096 disse:

I can see them since I have my Folder Windows Options changed, to see all system and hidden files and folders.

I did that too, and they showed up. I had configured them wrong. Is this just the Windows shortcuts? I've been looking for it so far and haven't found the answer.

  • Solution
Posted

Yes, they are, I have those shortcuts also here in my systems, but by default are hidden.

 

  • Like 1
Posted

Thanks for your post.

"Access denied", means the file or folder was not able to be analyzed due access permissions / restrictions.

 

  • Like 1
Posted
7 horas atrás, harlan4096 disse:

I can see them since I have my Folder Windows Options changed, to see all system and hidden files and folders.

I did that too, and they showed up. I had configured them wrong. Is this just the Windows shortcuts? I've been looking for it so far and haven't found the answer.

 

thanks

Posted

Yes, they are, I have those shortcuts also here in my systems, but by default are hidden.

 

  • Like 1

Please sign in to comment

You will be able to leave a comment after signing in



Sign In Now


×
×
  • Create New...